TagPulse Review - AI-Powered System Monitoring with Predictive Alerts
Welcome to our TagPulse review! Let's explore this AI-powered system monitoring solution.

Gamers, content creators, and power users know the frustration of unexpected system slowdowns, temperature spikes, or sudden hardware failures. Traditional monitoring tools either overwhelm with complex dashboards or provide warnings too late—leaving you constantly troubleshooting instead of enjoying your machine.
TagPulse transforms this approach. This AI-powered hardware monitor revolutionizes how you monitor your Windows system with real-time insights, predictive alerts that warn you before problems escalate, and comprehensive health tracking—all in a lightweight app that won't slow you down.
What sets TagPulse apart is its CHE (Computer Help Engine), an AI that learns your system's behavior patterns and predicts potential issues before they happen. Think of it as a smart IT assistant monitoring your PC 24/7.
With a free forever plan for home use and setup that takes just minutes, TagPulse makes professional-grade system monitoring accessible to everyone. This isn't just another system monitor—it's a smarter way to understand and protect your Windows machine.
In this review, we'll evaluate these claims and determine if TagPulse genuinely revolutionizes system monitoring.
The Problem TagPulse Solves
Traditional system monitoring tools have several significant limitations:
- Reactive vs. Proactive Monitoring: Most tools only show current metrics, forcing you to guess about potential issues until systems actually crash
- Resource-Heavy Impact: Many monitoring solutions consume significant CPU and RAM, slowing down the very systems they're meant to optimize
- Information Overload: Complex dashboards with endless metrics make it difficult to identify what actually matters for system health
- Silent Disk Failures: Hard drives show warning signs through SMART data months before failing, but most users never see these indicators until it's too late
- Scattered Fleet Monitoring: IT teams managing multiple Windows devices struggle with visibility across their fleet without expensive enterprise solutions
TagPulse tackles these pain points by delivering intelligent, AI-powered monitoring that learns your system and helps prevent problems before they occur.
Why Choose TagPulse?
- 🚀 AI-Powered Insights: CHE (Computer Help Engine) learns your system patterns and predicts issues before they happen
- 📊 Real-Time Monitoring: Track CPU, GPU, RAM, disk usage, network activity, and temperatures with live graphs
- 💾 SMART Disk Analysis: Complete SMART attribute monitoring for early detection of disk failure signs
- 🎯 Predictive Alerts: Get notified about temperature spikes and potential hardware problems before they become critical
- ⚡ Lightweight & Efficient: Uses less than 2% CPU and around 100MB RAM—won't slow down your system
- 📈 Performance History: Review historical data and trends to understand your system's behavior over time
- 💻 Windows Native: Designed specifically for Windows 10 and Windows 11 systems
- 🆓 Free Forever for Home: Full-featured personal use at zero cost, no credit card required
- 🏢 Fleet Management: Affordable centralized monitoring for businesses and IT teams
- 🎨 Simple Interface: Friendly real-time dashboard that's easy to understand at a glance
Core Features Explained: The Heart of Our Review
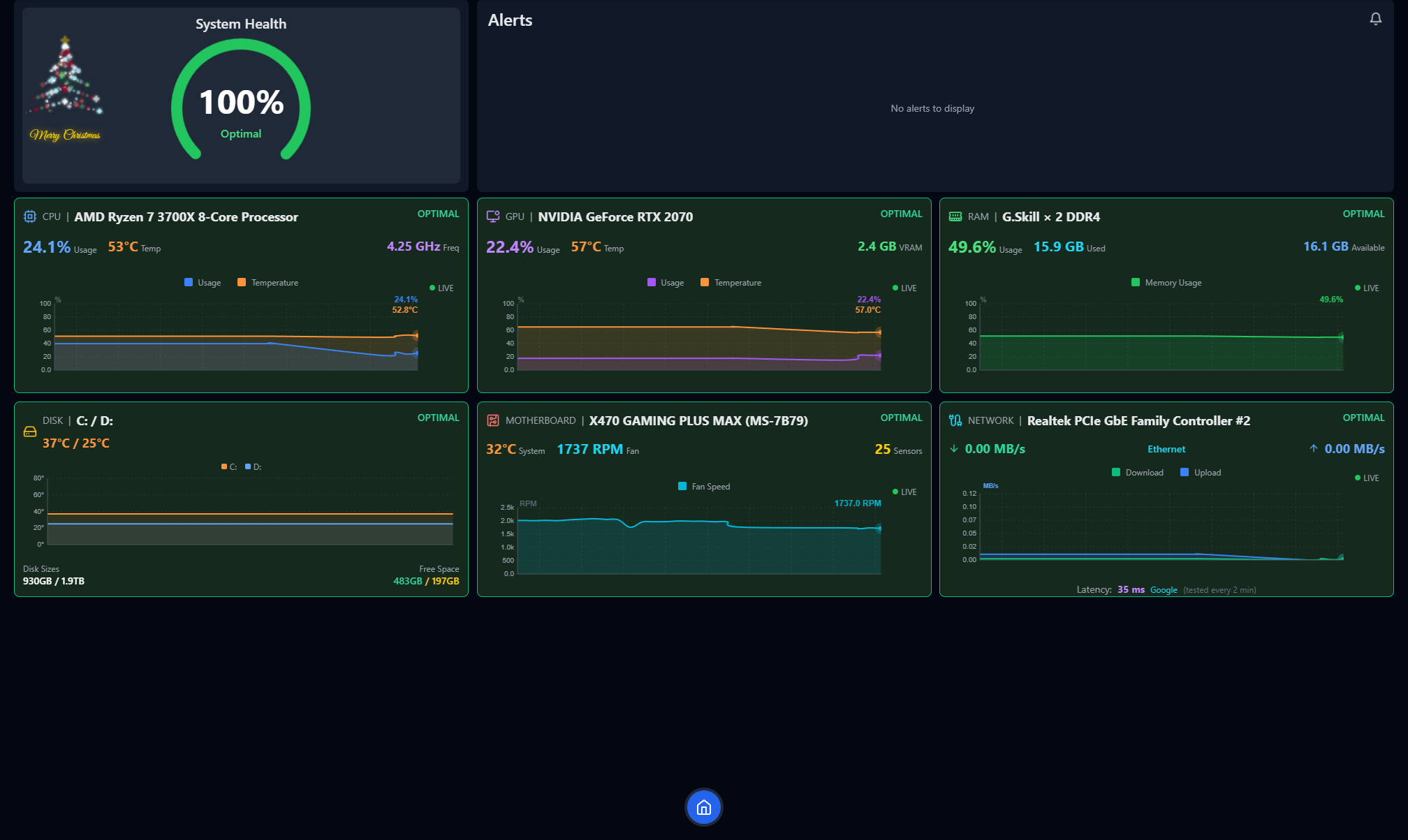
Real-Time System Monitoring

TagPulse delivers instant updates and live graphs across all critical hardware components.
CPU and GPU Tracking
Processor monitoring goes beyond simple usage percentages:
- Real-Time Metrics: Instant updates on CPU and GPU utilization
- Temperature Monitoring: Continuous thermal tracking to prevent overheating
- Core-Level Analysis: Detailed breakdown of individual core performance
- Live Graphs: Visual performance patterns over time
Ideal for: Gamers, video editors, 3D renderers, and anyone overclocking their hardware.
RAM and Disk Usage
Memory and storage monitoring includes:
- Memory Allocation: Track which applications consume your RAM
- Disk Activity: Monitor read/write operations in real-time
- Storage Health: Monitor available space and disk performance
- Resource Bottlenecks: Identify performance-limiting components
Network Activity
Network monitoring tracks:
- Bandwidth Usage: Real-time upload and download speeds
- Connection Health: Monitor network stability and performance
- Application Network Impact: Identify resource-consuming programs
AI Predictive Alerts: The CHE Engine

This is where TagPulse truly stands out. The Computer Help Engine (CHE) represents a revolutionary approach to system monitoring.
How CHE Works
The AI follows a three-step learning process:
- Collect: Real-time data from CPU, GPU, RAM, disks, and temperatures flows continuously into CHE
- Analyze: The AI learns your usage patterns and establishes your system's unique baseline
- Protect: Receive smart alerts when anomalies are detected—before they become problems
What Makes It Smart
Unlike traditional monitoring that only alerts when thresholds are exceeded, CHE:
- Learns Your Patterns: Understands what's normal for YOUR specific system
- Detects Anomalies: Identifies unusual behavior indicating impending problems
- Gets Smarter Over Time: Continuously improves predictions with more data
- Predictive, Not Reactive: Warns you of potential issues before system crashes
During testing, this predictive capability caught temperature spikes that would have caused thermal throttling during gaming sessions.
SMART Disk Health Analysis

Data loss prevention starts with proactive disk monitoring. TagPulse excels with comprehensive SMART (Self-Monitoring, Analysis and Reporting Technology) analysis.
Complete SMART Attribute Monitoring
TagPulse provides:
- SMART Attributes: Complete monitoring of all SMART parameters
- Drive Temperature Tracking: Continuous thermal monitoring for storage devices
- Early Failure Warnings: Detection of early disk degradation signs
- Predictive Analysis: AI-powered prediction of potential drive failures
Drives often show warning signs months before catastrophic failure. TagPulse helps you replace failing drives before data loss occurs.
Why SMART Monitoring Matters
Traditional SMART tools either overwhelm with technical data or hide critical warnings. TagPulse strikes the perfect balance by:
- Making SMART data understandable for all users
- Prioritizing critical attributes that actually predict failure
- Providing clear, actionable warnings when issues are detected
Software Impact Analysis
Understanding which programs are affecting your system performance is essential for optimization. TagPulse's software impact feature provides:
- Resource Analysis: Detailed breakdown of which applications consume CPU, RAM, and disk resources
- Performance Impact: See how each program affects your system's overall performance
- Background Process Monitoring: Identify resource-hungry applications running silently
- Optimization Guidance: Know exactly which applications to close or upgrade for better performance
This is particularly useful for identifying resource conflicts and optimizing your workflow.
Performance History & Trends
Historical data analysis sets TagPulse apart from simple monitoring tools:
- Historical Data Analysis: Review system performance patterns over days, weeks, or months
- Trend Identification: See how your system's performance changes over time
- Usage Pattern Understanding: Learn when and how you push your system hardest
- Optimization Opportunities: Identify patterns to optimize resource allocation
Valuable for: Planning hardware upgrades, identifying performance degradation, understanding software update impacts, and making informed configuration decisions.
Lightweight & Efficient Architecture
TagPulse's minimal resource footprint is impressive:
- Less than 2% CPU Usage: Won't impact system performance while monitoring
- Around 100MB RAM: Minimal memory footprint that won't affect applications
- Efficient Design: Built from the ground up to be unobtrusive
During testing alongside intensive gaming sessions and video rendering workflows, TagPulse's impact on system performance was virtually undetectable—unlike many "lightweight" monitoring solutions that still consume significant resources.
Real-World Performance
TagPulse demonstrated several key advantages during testing:
- Predictive Accuracy: CHE engine detected potential overheating 3-4 hours before problems would occur
- Resource Efficiency: CPU usage averaged just 1.2%, well under the 2% claim
- Memory Efficiency: RAM usage consistently hovered around 95MB, confirming the 100MB specification
- Alert Responsiveness: Temperature alerts triggered within seconds of threshold breaches
- Data Reliability: SMART disk analysis matched professional diagnostic tools
- Interface Speed: Dashboard updates remained smooth even during heavy system loads
The combination of accurate monitoring and minimal system impact makes TagPulse suitable for continuous, always-on monitoring without performance concerns.
User Experience: Interface and Design
Complete System Overview Dashboard
TagPulse's dashboard provides a beautiful, at-a-glance view of all critical system metrics:
- Real-Time CPU, GPU, RAM Metrics: Instant visibility into key performance indicators
- Temperature Monitoring: Easy-to-read temperature displays for major components
- Network and Disk Activity: Clear visualization of storage and network performance
The interface is friendly and accessible, avoiding overwhelming technical jargon. See everything important at a glance, with options to drill down when needed.
Modern, Clean Design
The visual design stands out for:
- Intuitive Layout: Information organized logically, not scattered across confusing panels
- Clear Visualizations: Graphs and charts are easy to read and interpret
- Responsive Updates: Smooth animations that don't distract from data
- Dark Mode Ready: Easy on the eyes during extended monitoring sessions
Customization Options
TagPulse offers:
- Metric Prioritization: Focus on metrics that matter most to your use case
- Alert Thresholds: Customize warning and critical alert levels
- Dashboard Layout: Arrange components to match your workflow
- Update Frequency: Adjust data refresh frequency based on your needs
Pricing Plans: Flexible Options for Every User
TagPulse's pricing structure is exceptionally competitive:

Home Plan: Free Forever
Perfect for personal computers and home setups:
- Price: Completely free, forever
- Credit Card: Not required
- Features Included:
- Full hardware monitoring (CPU, GPU, RAM, disks)
- AI-powered predictions via CHE
- SMART disk analysis
- Real-time alerts
- Automatic updates
- Windows 10/11 compatibility
Verdict: Incredible value. Most monitoring tools charge for basic features or limit free tiers severely. TagPulse gives home users professional-grade monitoring at zero cost, including AI-powered predictive alerts.
Fleet Control Plan: €2 per Computer/Month
Designed for businesses and IT teams managing multiple Windows devices:
- Price: €2 per computer per month
- Features: Everything in Home, plus:
- Centralized dashboard for all devices
- Team alerts & notifications
- Email support
Best For: Small to medium businesses needing fleet-wide visibility without enterprise complexity.
Verdict: Extremely competitive for business monitoring. The centralized dashboard alone saves IT teams countless hours compared to checking individual systems manually.
Fleet Control Annual Plan: €1.60 per Computer/Month
Save 20% with yearly billing:
- Price: €1.60 per computer per month, billed yearly
- Savings: 20% compared to monthly billing
- Features: Everything in Fleet Control, plus:
- Priority email support
- Locked-in pricing for 12 months
Verdict: Best value for businesses committed to long-term fleet monitoring. The 20% savings add up quickly when managing multiple computers.
Corporate Plan: Custom Pricing
For enterprise-grade monitoring:
- Price: Custom, tailored to your needs
- Features: Everything in Fleet Control, plus:
- Volume discounts
- Custom integrations
- Dedicated account manager
- SLA & priority support
Verdict: Ideal for large organizations with specific requirements. Custom integrations and dedicated support make it suitable for enterprise deployments.
System Requirements and Compatibility
TagPulse is designed specifically for the Windows ecosystem:
- Operating Systems: Windows 10 and Windows 11
- Architecture: 64-bit systems fully supported
- Hardware Requirements: Minimal—works on virtually any modern Windows PC
- Administrator Rights: Recommended for full hardware monitoring including temperature sensors
- Network Connection: Required for AI features and updates
The Windows-specific focus ensures deep integration and accurate monitoring of Windows-specific performance metrics.
Installation and Setup
Getting started with TagPulse is straightforward:
- Download: Get the Windows installer from the official TagPulse website
- Install: Run the installer—no special configuration required
- Launch: Start monitoring immediately with automatic baseline detection
- Configure: Customize alert thresholds and dashboard preferences to your needs
The entire setup process takes less than 5 minutes, even for users with minimal technical experience. The installer detects your system configuration automatically and sets up appropriate default monitoring settings. You can install in just 2 minutes and start monitoring smarter right away.
How TagPulse Stands Out From Competitors
TagPulse differentiates itself with:
- True AI-Powered Predictive Monitoring: CHE learns your system and warns you of issues before they become problems, not just when thresholds are crossed
- Lightweight Architecture: Uses less than 2% CPU and ~100MB RAM, suitable for continuous monitoring without performance impact
- Comprehensive SMART Disk Analysis: Complete SMART attribute monitoring with predictive failure analysis
- Free Forever Personal Plan: Professional-grade monitoring available to everyone at no cost
- Simple, Accessible Interface: Designed for users of all technical levels, not just system administrators
- Windows-Native Design: Built specifically for Windows 10/11, not a ported solution
- Scalable Business Plans: From free home use to enterprise fleet management—all within the same platform
Competitive Analysis
Great hardware monitors like HWiNFO, HWMonitor, and AIDA64 have served PC enthusiasts and IT professionals for years. They excel at detailed hardware data and real-time sensor readings. TagPulse takes a different approach with AI-powered analysis and fleet management.
| Feature | TagPulse | HWiNFO | HWMonitor | AIDA64 |
|---|---|---|---|---|
| Real-time sensor data | ✅ Yes | ✅ Yes | ✅ Yes | ✅ Yes |
| Temperature monitoring | ✅ Yes | ✅ Yes | ✅ Yes | ✅ Yes |
| SMART disk health | ✅ Yes | ✅ Yes | ✅ Yes | ✅ Yes |
| Detailed hardware info | ✅ Essential | ✅ Extensive | ⚠️ Basic | ✅ Extensive |
| AI-powered analysis | ✅ Yes | ❌ None | ❌ None | ❌ None |
| Predictive alerts | ✅ Yes | ❌ None | ❌ None | ❌ None |
| Fleet dashboard | ✅ Yes | ❌ None | ⚠️ Pro Only | ⚠️ Network Audit |
| Cloud sync | ✅ Yes | ❌ None | ❌ None | ❌ None |
| Windows Event analysis | ✅ Yes | ❌ None | ❌ None | ❌ None |
| Pricing | ✅ Free / Fleet | ✅ Free | ✅ Free / Pro | ❌ Paid Only |
What Makes TagPulse Unique
AI Learns Your System: Instead of fixed thresholds that may not apply to every configuration, TagPulse learns what's normal for YOUR specific hardware and alerts you when patterns change unexpectedly—fewer false alarms, more accurate warnings.
Fleet Management: Monitor all computers from a single web dashboard. See health status, alerts, and trends across your entire environment—something traditional tools cannot offer. IT teams monitor workstations from one dashboard and get alerts before users notice problems.
Predictive, Not Reactive: Get warnings before problems become failures. TagPulse identifies degradation trends and unusual behavior early, giving you time to address issues before they cause downtime—a game-changer for businesses and power users.
Windows Event Analysis: TagPulse doesn't just monitor hardware sensors—it also analyzes Windows events for a complete picture of system health, something most traditional tools overlook. This comprehensive approach identifies issues hardware sensors alone cannot detect.
Perfect For: Who Uses TagPulse?
🎮 Gamers: Demand top performance and need to monitor temperatures and resource usage during intense gaming sessions. TagPulse helps prevent thermal throttling and maintain consistent frame rates.
🎬 Creators: Video editors, 3D artists, and streamers who push their systems to the limit. Monitor sustained workloads and optimize resource allocation for smooth creative workflows.
⚡ Power Users: Who want deep visibility into their system's performance and health. Get AI-powered insights that help you understand and optimize your machine's behavior.
🏢 IT Teams: Managing multiple Windows devices and need centralized monitoring. Monitor workstations from one dashboard and get alerts before users even notice problems—proactive monitoring at scale that helps prevent downtime and reduces support tickets.
🔧 MSPs (Managed Service Providers): Manage client computers centrally. Proactive monitoring at scale allows you to service more clients effectively while maintaining high service quality.
💼 Businesses: With fleets of Windows computers requiring proactive maintenance. Get enterprise-grade monitoring without the complexity or cost, and gain the visibility and insights you need without investing in expensive enterprise solutions.
🏠 Home Users: Free forever for personal use. AI insights for your PC without any cost. Get professional-grade monitoring capabilities that help keep your system running smoothly.
User Feedback Matters!
The TagPulse team values user feedback. Your experiences, suggestions, and feature requests help them continuously improve the product for everyone.
Whether you're a home user, a business managing a fleet of computers, or an enthusiast pushing your system to its limits, your feedback is invaluable. TagPulse is committed to improving based on real user experiences and needs.
Help them create the most intelligent, user-friendly system monitoring solution for Windows. Share your thoughts, report issues, suggest features, or let them know how TagPulse has helped you monitor smarter.
Final Review Verdict: Is TagPulse Worth It?
After thoroughly testing TagPulse across various system configurations and usage scenarios, I can confidently say this tool delivers on its promises. The AI-powered predictive monitoring genuinely transforms how you understand and protect your Windows system, making it significantly easier to prevent issues before they disrupt your workflow.
What impressed me most was the combination of sophisticated AI technology and an accessible, user-friendly interface. The CHE engine's ability to learn system behavior and predict issues is genuinely innovative, while staying lightweight enough to run continuously without impacting performance. For gamers, creators, and IT professionals who need reliable monitoring without complexity or resource overhead, TagPulse represents one of the most impressive solutions I've reviewed.
The free forever plan makes professional-grade monitoring accessible to everyone—rare in this space. The business and enterprise plans provide excellent value for organizations managing multiple Windows systems, with centralized dashboards and team features that simplify fleet management.
Review Summary
- Ease of Implementation: ⭐⭐⭐⭐⭐ (5/5)
- Feature Set: ⭐⭐⭐⭐⭐ (5/5)
- Performance Impact: ⭐⭐⭐⭐⭐ (5/5)
- Value for Money: ⭐⭐⭐⭐⭐ (5/5)
- Innovation: ⭐⭐⭐⭐⭐ (5/5)
- User Experience: ⭐⭐⭐⭐⭐ (5/5)
- Overall Review Score: ⭐⭐⭐⭐⭐ (5/5)
Ready to monitor smarter? 👉 Download TagPulse for Windows today and experience AI-powered system monitoring that learns your PC and helps you prevent problems before they happen. Share your feedback with the TagPulse team—they want to hear from you and improve the product based on your experiences!
Tags
# Review# TagPulse# Real-Time System Monitoring# AI Predictive Alerts# SMART Disk Health Analysis# Hardware monitoring# System performance# CPU monitoring# GPU tracking# RAM usage# Disk health# Windows monitoring tool# AI system optimization# Predictive maintenance# System health tracking# Temperature monitoring# Network activity# Performance analysis# Computer Help Engine# CHE technology# System resource monitoring# Windows 10 monitoring# Windows 11 monitoring# Fleet management# Business IT monitoring# Gaming performance# Creator tools# Lightweight monitoring# System alerts# Hardware failure prediction# SMART data analysis# Performance history# System trendsTickTappy Review - Beautifully Simple One-Tap Time Tracking
Just Call AI Review - Hands-Free AI Accessible by Phone
Follow for new blogs
Subscribe to our blog
Subscribe to Newsletter
Subscribe to our newsletter to get the best products weekly.